Request for logs

NethServer Version: 8
Module: logs

I’m formally requesting a feature I’ve wanted for some time.

A line count in the log results panel.

What I do now is copy/paste relevant lines into excel for a count. Copy and paste is a pain because there’s a constant fight between the scroll management of results panel and the scroll management for the log search page, so if I scroll up and over scroll the whole page then scrolls up and the log panel falls of the bottom of the page so I have to start over scrolling and forcing the entire page back where I need it. Frustrating and time consuming. So copy and paste into excel or fight scrolling. meh. A line count on the left of the panel would be super cool, as in each line has it’s own number, 1, 2, 3, 4, etc. Alternatively, if that’s a huge thing, then I would like a simple total # of lines returned somewhere on the page down by the results panel.

Pretty please.

2 Likes

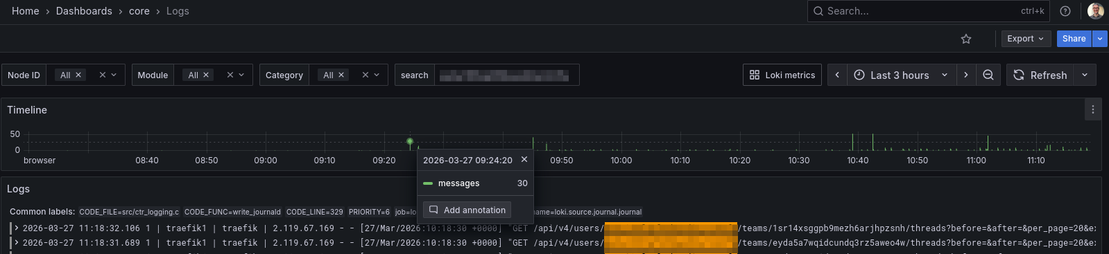
The Grafana Loki Logs interface provides a better experience, especially for time window selection. Its Timeline graph gives a clear view of how frequently a given string (e.g. an IP) appears in the logs.

It does not show a total count, but it may still be more useful than the Logs page in Cluster Admin. What do you think?

For the specific need “how many total lines in this timeframe”, we could look at other Grafana/Loki approaches. From a quick search, this article looks relevant: https://www.codestudy.net/blog/grafana-loki-total-number-of-a-specific-log-message/

1 Like

I understand and agree. But it’s not what I’d call out of the box. I’ve enabled Grafana long ago and I use it if I’m deep diving into something but let’s face it, grafana requires it’s own level of knowledge to use effectively and for most of what I need it’s much faster and easier for me to do as I describe above than get into grafana. Between a line count, or total return count and ctrl F, that’s all I would want 96% of the time.

2 Likes

I see your point, and I agree the current UX makes this harder than it should be.

Unfortunately, with Grafana Loki there isn’t a native concept of “total returned lines” tied to a query (it’s not paginated like a database), so even the Grafana UI doesn’t expose that out of the box.

That said, for the “how many lines in this timeframe” use case, there is a simple Loki-side approach:

sum(count_over_time({your_query} [time_range]))

This gives you a total count without scrolling or exporting. It’s not wired into the UI today, but it could definitely be surfaced more easily.

I think your request still makes sense from a UX perspective:

  • line numbering in the panel, or
  • a simple “~N lines matched” indicator

would cover that 96% case without requiring Grafana knowledge.

So +1 from me — even if it’s an approximation under the hood, it would be a big usability win.

Card NethServer · GitHub

1 Like