We’re happy to announce the arrival of milestone 8.7, marking another solid step forward for NethServer 8. Over the last development cycle we focused on data portability, storage flexibility, UI clarity, cluster behavior under load, and tighter cloud integration. Core applications also received important updates.
Enhancements
Here are the highlights introduced since milestone 8.6.
The full list is available in the release notes for milestone 8.7.
Import and export of user data in CSV format
A new system for importing and exporting users and groups in CSV format is now available.
The feature supports usernames, passwords, group memberships, and additional attributes.
It is accessible from both the cluster-admin and user portal APIs and provides a fast way to migrate or replicate directory data across installations.
Applications page: centralize information about installed applications
A new Applications page centralizes information about installed applications: where they run, their type and version, and available actions. It offers a clearer overview of the cluster’s software layout and simplifies navigation between applications.
Nodes page is now cleaner and more detailed
The Nodes page received a refinement that makes nodes easier to identify by FQDN.
Resource usage graphs, node alerts, IP details, and application lists have been moved into a cleaner detailed node view.
During NS7 migrations, the NS7 environment appears as a dedicated special node.
Additional disks management: keep large application data off the system disk 
NS8 can now associate Podman named volumes with specific disks, helping administrators keep large application data off the system disk.
A new command, volumectl, allows listing available storage paths, assigning volumes to disks, and removing assignments.[1]
This applies when installing, restoring, or cloning applications; moving existing volumes will be added in a future update.
A UI extension is planned to support disk selection directly during install, clone, and restore.
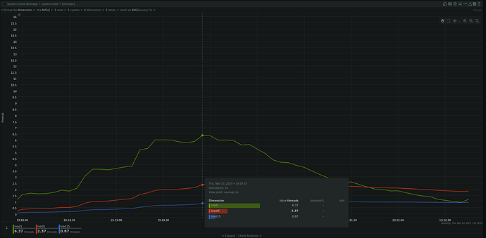
Boot load shaping 
Cluster startup behavior has been improved.
System load is now spread over a longer time span based on the number of available CPUs, reducing contention and lowering performance spikes during boot.
This is a Netdata comparison on a 2-vCPU DigitalOcean instance, showing boot load without and with the new shaping mechanism:
Bug fixes
Dozens of issues were addressed across core components and applications to improve cluster stability and reduce edge-case failures.
The full list is available on our GitHub issue tracker.
Roadmap
Work is already underway for the next milestone, planned for the end of March 2026. We will focus on these areas:
- UI-level additional disk selection during app installation, clone, or restore.
- Implement Rclone-compatible destinations for Backup, improve disaster recovery UX, validate backup destinations more effectively, and reduce system load during backup operations.
- Design a multi-step restore process with quick service recovery and background data restore.
- Define the end-of-support timeline for Debian 12 (Bookworm) and document the upgrade procedure to Debian 13 (Trixie).
Follow the roadmap on our project page.
What is a project milestone?
In NS8, milestones act as checkpoints in the project’s development journey.
A milestone number like 8.7 does not represent a software version but a snapshot of completed goals and ongoing work.
Join the NS8 community
Your participation continues to shape the direction of the project:
- Join the forum discussions using the tag ns8
- Share feedback, report bugs, and propose improvements
- Contribute translations on Weblate
Thanks for being part of the journey — together we’re building the next generation of NethServer.
The NethServer Team








